
杭州立方控股股份有限公司
协办
湖北省安防协会20周年
暨第七届安防行业嘉年华活动
公司简介
“立方控股”2000年于杭州成立,是全国领先的以识别技术为核心的智慧物联解决方案提供商和运营服务商。经过多年稳健发展,目前在全国设立分子公司30余家。荣获国家级专精特新“小巨人”企业、国家规划布局内重点软件企业、国家高新技术企业、浙江省省级企业研究院、杭州市总部企业、优秀瞪羚企业、浙江省专利示范企业、滨江区政府质量奖等荣誉。截止目前,公司拥有发明专利23项,实用新型36项,外观设计55项,软件著作权129项。“立方控股”主营业务涵盖智慧停车系统、智慧门禁系统、安全应急系统以及停车运营服务四大板块,各类产品和服务广泛应用于政府机关、企事业单位、智慧园区、智能楼宇、交通枢纽、住宅小区、商业物业以及旅游景区等场所。2015年,公司挂牌新三板并同时实现定增。2016年,获得多家知名投资机构B轮融资,整体市值超20亿。2020年,公司进入新三板创新层。2023年,公司北交所成功上市,公开发行股票(证券代码: 833030)。

产品介绍
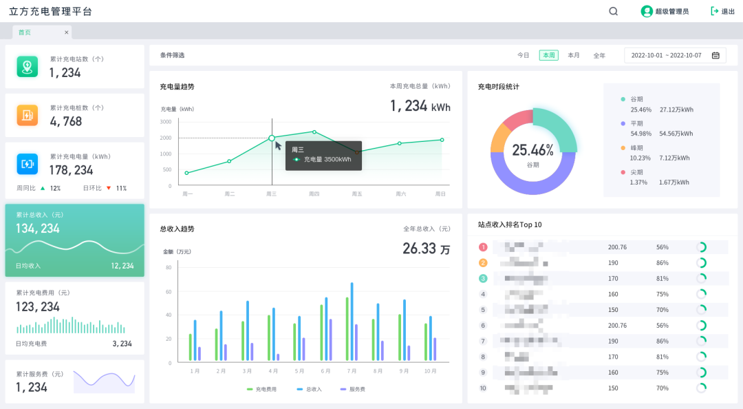
一、智慧门禁
智慧赋能,助力行业发展现代化升级。“立方控股”凭借多年行业经验与智慧结晶,新升级出智慧校园、智慧医疗、智慧园区等个性化设计板块。
为置身客户角度考虑及用户需求推出“OCS一卡通系统”通过终端数据采集、数据挖掘、数据清洗与数据分析,为各类业务场景提供智能化资源,提供包括门禁管理、电梯控制、访客管理、巡更管理、考勤管理、会议签到管理、消费管理、计费管理、图书管理、水电控管理、售检票管理等在内的一卡通、一脸通、手机通系统解决方案。
为最大限度满足每个用户在不同场景中的使用需求,“立方智能柜”化身智能存物管家,具备智慧灵动交互灯控、多端闭环管控、实时动态监测、异柜存件提醒、访客智能联动、脱机应急运行、存取操作记录等性能。一人多格,大格中格小格,1个2个3个想用哪个选哪个,想用几个就用几个。
善患者就诊住院体验,优化医护人员的工作环境,提高医院的服务质量。立方新升级“医护对讲”和“排队叫号”两大板块。“医护对讲”包含呼叫对讲、电子床头卡、病房门口终端服务、病区门口可视对讲等个性化设计;“排队叫号”涵盖诊队列管理、已就诊队列管理、叫号器/虚拟呼叫器、分诊排队语音播报等个性化功能,让患者舒心,医护人员顺心。
二、智慧城市停车
立方城市级智慧停车停充一体管理平台,实现车主停车与充电的一体化管理,立方提前孵化布局的城市停车停充一体平台已经在顺德、阆中、犍为、泗县等多个城市项目中开始了实践应用。立方停车充电一体化平台以城市智慧停车系统为骨架,路侧停车位、公共停车场为布点,构建城市公共充电网络,采用“统建统营,停充一体”的方式切实解决车主充电难和经营管理难的问题。更便捷、更高效、更优惠、体验更友好、内容更丰富的车生活已迎面而来!
充电站桩监控:整体监控项目下充电桩运行、经营状态。帮助用户分析充电、营收趋势,分析各站点营收状况,为调整收费、运营策略提供数据支持。
站、桩监控:查看单个站点详情、设备运行状态、营收状况。为用户提供更细颗粒度的管理与数据查看能力,帮助站点管理人员、运维人员等平台使用者掌握站点运行状态,做到快速定位问题,快速响应,快速维修恢复。使用便捷高效的管理方式,有效节约人力、物力的支出。
充电全景监控:B&G端监控大屏,多专题、多维度可视化展示充电全域数据。专为政府、充电停车运营管理需求而设计,使用更直观的图形数据展示,帮助管理部门快速了解全域充电站点建设与使用状况。分析站点分布与使用情况与变化,帮助合理规划新增站点;分析油电车流比例、电车充电比例、场地属性,帮助合理规划停车场充电车位占比、快慢充配比;分析桩枪使用率、油车占位、充满不走现象发生频率、以及站点用户评价信息等等因素,帮助管理单位开展BI分析,针对性改善充电环境、改善充电体验、改善经营策略;关注节能减排、绿色出行,助力完成碳中和、碳达峰。
停充一体平台用户端应用:打通充电与停车,用户只需一个平台、一个账号便可实现驾车出行全部需求,体验找车位、找电桩、快捷支付、组合优免、会员优惠等等一站式服务,并提供地图便捷导航至附近停车场、充电站,真正实现价格透明、余位数据精准、充电便捷、路线清晰,为车主便捷高效的停车、充电生活保驾护航。
在路内开放式停车位产品线领域,立方基于傲人的地磁检测器出货量和高位视频检测终端的超高准确率,进一步奠定并夯实了其举足轻重的行业地位。

无线NB-IoT通讯;支持地磁、雷达、光感、地感等多种技术叠加检测车位状态,支持多传感器组合检测方式;含军工级高密度电池,超低功耗双处理器,理论续航3-5年(视停车频率、运营商网络信号质量不同);防护等级IP68;柱形设计;支持无线空中升级、支持近场蓝牙通讯升级;内含RFID电子标签;8MB FLASH 独立的升级包存储空间;电池可更换、可加配;简安装、免调试,具备AI能力,安装后现场环境与基准参数自学习、自适应、免校准;具备电信设备进网许可证、无线电发射设备型号核准证;具备CE认证和SGS-ROHS认证证书;
立方多技术无线地磁检测器
一套设备可管理路侧8个车位,实现车位状态检测及号牌识别。采用嵌入式前端识别算法,高清宽动态星光级CMOS摄像机。支持标准民用车牌、新能源车牌,支持军警、武警等特殊车辆的检测与车牌识别;支持宽动态,可通过识别区域的光线变化,自动调整曝光时间、背光补偿功能等参数;支持双码率及标准协议,接入NVR即可实现录像功能,最大258GbTF存储扩展;星光级成像,无需补光灯,减少光污染,适应夜间、顺光、逆光等各场景应用;内置电动机械云台与电动变焦镜头,支持远程对镜头进行角度调整与聚焦变焦,提高调试及运维效率;
立方高位视频检测终端
在路外封闭式停车场库产品线领域,立方控股凭借20年的行业积淀,相继向广泛的客户群体提供了优质的产品与服务,包括最具智能化的北京大兴国际机场;国内单体规模最大的成都环球中心;全国香港嘉里与香港恒隆系列商业综合体、全国SKP、华润、龙湖、银泰与宝龙系列商业综合体停车场。
联系方式
联系人:夏经理
电话:027-87108825
扫描下方二维码,关注【立方控股】

